Trading Analytics To Fine-Tune Your Trading Strategy

December 30, 2022
11 minutes
Trading Education
 
class SampleComponent extends React.Component { 
  // using the experimental public class field syntax below. We can also attach  
  // the contextType to the current class 
  static contextType = ColorContext; 
  render() { 
    return <Button color={this.color} /> 
  } 
} 

As a trader, it's important to continually evaluate and fine-tune your strategy in order to maximize your success and profitability.

One tool that can help you do this is TradeZella, a platform that provides in-depth trade analytics and drilled-down reporting to help you understand your trades and identify patterns and trends.

To get started with TradeZella, you'll first need to create an account and customize your dashboard and settings to meet your specific needs.

From there, you can take advantage of the various types of reports available, including analysis of your trades by day, month, or year, as well as risk management evaluation and identification of your most profitable trades.

TradeZella also offers feedback on your trades, helping you to understand what may be holding you back and identify common mistakes to avoid in the future.

With this information, you can make adjustments to your trading strategy, such as adjusting your risk management techniques or testing new strategies and techniques.

Utilizing TradeZella's in-depth trade analytics can also help you get a clear picture of winning trade opportunities and track your trades with the right metrics, allowing you to make data-driven decisions to optimize your performance.

Wanna know more? We know you’d be — so here are the details.

A Recap on Trade Journals

A trade journal is a comprehensive record of all the trades that a trader has made, including detailed information such as the trade entry and exit points, the instrument being traded, and the rationale behind the trade.

Many traders use trade journals as a way to track their progress, identify patterns and trends in their trading, and improve their overall performance.

There are several benefits to using a trade journal. One of the main benefits is the improvement of discipline.

By recording all of their trades, traders are more likely to stick to their trading plan and avoid making impulsive decisions.

This can be especially helpful for traders who may be prone to emotional or reactive decision-making.

Using a trade journal can also enhance a trader's learning by allowing them to review their past trades and identify areas of their trading that need improvement, as well as successes to replicate.

This can be an invaluable tool for traders who are looking to continuously refine and improve their strategy.

In addition to these benefits, a trade journal can also increase accountability and aid in risk management.

By holding a trader accountable to their own trading decisions and performance, a trade journal can help them stay focused and motivated.

It can also allow traders to more easily track their risk management techniques and ensure that they are not taking on too much risk.

What Is TradeZella and How Does It Work?

TradeZella is a platform that allows traders to keep a digital trade journal and analyze their trades in greater detail.

It offers a range of features and tools to help traders track and analyze their trades, including a customizable dashboard, trade tracking, in-depth trade analytics, and trade feedback.

To use TradeZella, a trader will need to create an account and input their trade information as they make trades.

The platform offers a range of options for recording trade details, including the ability to input data manually or import trade information from external sources.

Once a trader has input their trade information, they can use TradeZella's various features and tools (like trade replay) to analyze and track their trades.

This includes the ability to view reports and charts that provide analysis of their trades by day, month, or year, as well as evaluations of their risk management techniques and identification of their most profitable trades.

TradeZella also offers trade feedback, providing insights into what may be holding a trader back and identifying common mistakes to avoid.

This can be a valuable tool for traders looking to improve their performance and refine their trading strategy.

The Benefits of Using a Trading Journal

In addition to the benefits mentioned above, using a trade journal can also help a trader to track their performance over time and measure their progress.

By regularly reviewing their trade journal and analyzing their trades, they can identify patterns and trends and make adjustments to their strategy as needed to improve their overall performance.

Whether using a traditional paper journal or a digital platform like TradeZella, a trade journal can be a valuable tool for any trader looking to maximize their success and profitability.

There are several additional benefits to using a trade journal:

  • Improved decision-making: By reviewing your trade journal and analyzing your trades, you can gain a better understanding of your strengths and weaknesses as a trader, which can help you to make more informed and confident decisions in the future.
  • Enhanced risk management: A trade journal can help you to more easily track your risk management techniques and ensure that you are not taking on too much risk. This can be especially important for traders who are just starting out and may not have a solid understanding of risk management.
  • Better time management: By keeping track of your trades and analyzing your performance, you can identify areas of your trading that may be taking up too much of your time and make adjustments as needed to better manage your time.
  • Increased motivation: Seeing your progress and successes recorded in a trade journal can be a powerful motivator and help you to stay focused and committed to your trading goals.

Overall, using a trade journal can be an invaluable tool for any trader looking to improve their performance and maximize their success.

Whether you choose to use a traditional paper journal or a digital platform like TradeZella, the benefits of keeping a trade journal are numerous and can help you to become a more disciplined, informed, and successful trader.

Using TradeZella's Drilled-Down Reporting

One of the key features of TradeZella is its ability to provide drilled-down reporting, which allows traders to analyze their trades in greater detail and identify patterns and trends.

With TradeZella's reports, traders can get a better understanding of their trading activity and identify areas of their strategy that may need improvement.

Understanding the Different Types of Reports Available

TradeZella offers a range of reports that allow traders to analyze their trades in different ways. Some of the reports available include:

  • Trade analysis by day, month, or year: This type of report allows traders to see how their trades performed over a specific time period, helping them to identify patterns and trends in their trading activity.
  • Risk management evaluation: These reports provide an overview of a trader's risk management techniques and allow them to see how well they are managing risk on a trade-by-trade basis.
  • Most profitable trades: This report helps traders to identify which trades were the most profitable and why, allowing them to replicate successful trades in the future.

There are many other reports available on TradeZella, each offering a different perspective on a trader's trading activity.

By understanding the different types of reports available, traders can choose the ones that are most relevant to their needs and goals.

Analyzing Your Trades by Day, Month, or Year

One of the main benefits of TradeZella's reports is the ability to analyze trades by day, month, or year.

This can be especially useful for traders who want to see how their performance varies over time and identify any patterns or trends.

TradeZella Reports by Days, Weeks, and Months

For example, if a trader notices that their performance tends to be better on certain days of the week or during certain months of the year, they can use this information to adjust their trading strategy accordingly.

By analyzing their trades over different time periods, traders can gain a better understanding of their performance and identify areas of their strategy that may need improvement.

Identifying Patterns and Trends in Your Trading

In addition to analyzing their trades by day, month, or year, traders can also use TradeZella's reports to identify patterns and trends in their trading activity.

This can be especially helpful for traders who are looking to improve their performance and fine-tune their strategy.

monitoring the stock market - TradeZella
Source: Pexels.com

For example, a trader may notice that they tend to have more successful trades when using a certain type of technical analysis indicator or when trading a particular instrument.

By identifying these patterns and trends, traders can make adjustments to their strategy to take advantage of their strengths and improve their overall performance.

Evaluating Your Risk Management Techniques

Risk management is a crucial aspect of successful trading, and TradeZella's reports can help traders to evaluate their risk management techniques and identify areas for improvement.

By reviewing their risk management evaluation reports, traders can see how well they are managing risk on a trade-by-trade basis and make adjustments to their risk management strategy as needed.

For example, a trader may notice that they are taking on too much risk on certain trades or that they are not following their risk management plan consistently.

By analyzing their risk management techniques with TradeZella's reports, traders can identify these issues and make adjustments to improve their risk management.

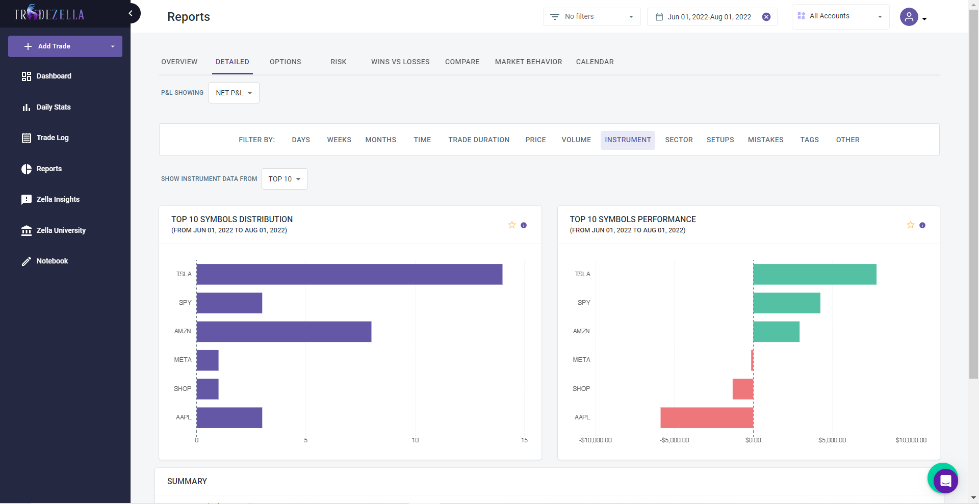
Determining Which Trades Were Most Profitable and Why

Another useful feature of TradeZella's reports is the ability to identify which trades were the most profitable and why.

By analyzing their most profitable trades, traders can learn from their successes and replicate them in the future.

For example, a trader may notice that they tend to have more successful trades when they trade a certain instrument or use a particular technical analysis indicator.

By identifying these factors, traders can make adjustments to their strategy to take advantage of their strengths and improve their overall performance.

TradeZella Reports by Performance of Top Symbols Traded

In addition to identifying the factors that contribute to their most profitable trades, traders can also use TradeZella's reports to identify common mistakes and areas for improvement.

For example, a trader may notice that they tend to have less successful trades when they hold positions for too long or when they enter trades without a clear plan.

By identifying these issues and making adjustments to their strategy, traders can improve their overall profitability.

TradeZella's drilled-down reporting is a powerful tool for traders looking to analyze their trades in greater detail and identify patterns and trends.

By understanding the different types of reports available and using them to evaluate their risk management techniques, identify their most profitable trades, and identify areas for improvement, traders can make informed decisions and fine-tune their strategy to maximize their success.

Analyzing Your Trade Feedback

TradeZella offers trade feedback to help traders understand what may be holding them back and identify common mistakes to avoid.

By analyzing this feedback, traders can improve their trading habits and strategies and maximize their success.

Understanding What Is Holding You Back with TradeZella Feedback

TradeZella's feedback feature provides insights into what may be causing a trader to underperform or make mistakes.

This can be especially helpful for traders who are struggling to consistently achieve profitable trades and are looking to identify areas of their strategy that need improvement.

For example, TradeZella's feedback may highlight issues such as poor risk management, impulsive decision-making, or a lack of a clear trading plan.

By understanding what is holding them back, traders can make adjustments to their strategy and improve their overall performance.

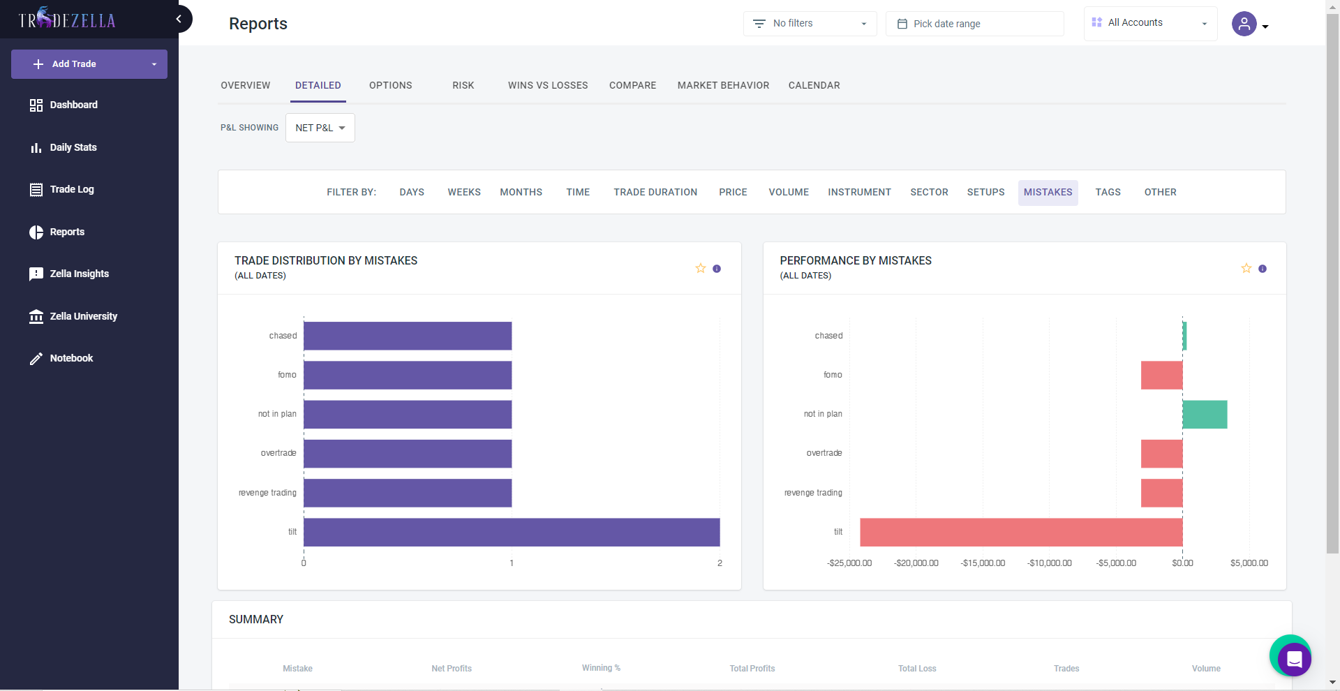
Identifying Common Mistakes and How to Avoid Them

In addition to identifying what may be holding a trader back, TradeZella's feedback can also help traders to identify common mistakes and learn how to avoid them.

TradeZella Reports: Performance by Mistakes

For example, a trader may notice that they tend to make impulsive decisions when they are feeling emotional or when they are under time pressure.

By recognizing these triggers and developing strategies to avoid them, traders can improve their decision-making and increase their chances of success.

Improving Your Trading Habits and Strategies Based on Trade Feedback 

By regularly reviewing their trade feedback and analyzing their mistakes, traders can improve their trading habits and strategies and increase their chances of success.

This can involve making adjustments to their risk management techniques, developing a clearer trading plan, or improving their emotional control.

By using TradeZella's feedback to identify areas for improvement and make adjustments to their strategy, traders can become more disciplined, informed, and successful traders.

While it may not be possible to completely eliminate mistakes or setbacks, analyzing trade feedback can help traders to continuously refine and improve their strategy, leading to better results in the long run.

TradeZella's trade feedback is a valuable tool for traders looking to improve their performance and maximize their success.

By regularly reviewing and analyzing this feedback, traders can identify common mistakes and areas for improvement, and make informed adjustments to their strategy to increase their chances of success.

Utilizing TradeZella's In-Depth Trade Analytics

TradeZella offers a range of in-depth trade analytics to help traders get a clear picture of their trading activity and identify opportunities for improvement.

By utilizing these analytics, traders can track their trades with the right metrics, optimize their performance, and make data-driven decisions.

Getting a Clear Picture of Winning Trade Opportunities

One of the main benefits of TradeZella's trade analytics is the ability to gain a clear understanding of winning trade opportunities.

This can involve analyzing different factors such as the type of instrument being traded, the time of day, or the technical analysis indicator being used.

By identifying the factors that contribute to successful trades, traders can adjust their strategy to take advantage of their strengths and increase their chances of success.

Tracking Trades with the Right Metrics

In addition to identifying winning trade opportunities, TradeZella's trade analytics also allow traders to track their trades with the right metrics.

This can involve tracking key performance indicators (KPIs) such as profit and loss, return on investment, and risk-to-reward ratio.

By tracking these metrics, traders can get a better understanding of their performance and identify areas for improvement.

Optimizing Performance with Data-Driven Decisions

By utilizing TradeZella's in-depth trade analytics, traders can make data-driven decisions to optimize their performance.

This can involve making adjustments to their risk management techniques, refining their trading plan, or testing out new strategies and techniques.

By making informed decisions based on data and analysis, traders can increase their chances of success and improve their overall performance.

TradeZella's in-depth trade analytics are a powerful tool for traders looking to get a clear picture of their trading activity and identify opportunities for improvement.

By utilizing these analytics, traders can track their trades with the right metrics, optimize their performance, and make data-driven decisions to increase their chances of success.

Conclusion

In conclusion, TradeZella is a valuable platform for traders looking to fine-tune their strategy and improve their performance.

With its range of features and tools, including drilled-down reporting, trade feedback, and in-depth trade analytics, TradeZella can help traders to identify patterns and trends, evaluate their risk management techniques, and make informed decisions to optimize their performance.

Some key takeaways from this overview of TradeZella's features and benefits include:

  • TradeZella offers a range of features and tools to help traders analyze their trades in greater detail and identify patterns and trends.
  • The platform's drilled-down reporting, trade feedback, and in-depth trade analytics can be valuable tools for traders looking to improve their performance and fine-tune their strategy.
  • By regularly reviewing their TradeZella reports and trade feedback, traders can identify common mistakes and areas for improvement, and make adjustments to their strategy to increase their chances of success.

If you are a trader looking to improve your performance and maximize your success, we highly recommend applying for early access to TradeZella.

By utilizing the platform's powerful tools and features, you can take your trading to the next level and achieve the success you deserve.

So, don't wait, apply now for early access to TradeZella and start your journey towards improved trading performance.

Share this post

Written by
Author - TradeZella Team
TradeZella Team - Authors - Blog - TradeZella

Related posts